Edge Node Host Performance Dashboard#

Using the Edge Node Host Performance Dashboard, you can view the general performance, system information, and track the connectivity and maintenance status of the host.

View Observability and Performance Dashboard#

To view the observability and performance dashboard, perform the following steps:

  1. Click Infrastructure on the top menu, then click Provisioned above the hosts list.

  2. Identify the host for which you want to access the metrics.

  3. Click the three-dot icon in the Actions column and select View Metrics. The Edge Node Host Performance dashboard appears.

    View metrics

The System section shows the metrics for general performance and system information of the host.

Edge Node Overview dashboard

This panel also tracks the current maintenance mode state. This indicates if the host is undergoing a planned outage such as a maintenance window, or undergoing an upgrade.

You can also track the connectivity status of the host by using the Host Status panel.

Host status

This panel shows the current and historical status of the host.

View Host Logs#

From the Edge Node Host Performance dashboard, you can navigate to the Logs dashboard for the Edge Node by clicking the Logs button in the top right of the dashboard. This will reveal a drop-down menu of available logs to view.

Edge Node Application Drilldown

Edge Node Agent Logs

Edge Node Application Drilldown

Edge Node Health Check Logs

Edge Node Application Drilldown

Cluster Observability#

If the EdgeNode has a cluster deployed, you can access the cluster telemetry by clicking on View Cluster in the top right of the EdgeNode Host Performance dashboard.

The cluster observability has logs and resource usage regarding the cluster deployed on the Edge, as well as resource usage about any applications deployed on the Edge Node.

Edge Node View Cluster Link

Edge Node Cluster Dashboard

Edge Node Cluster Dashboard

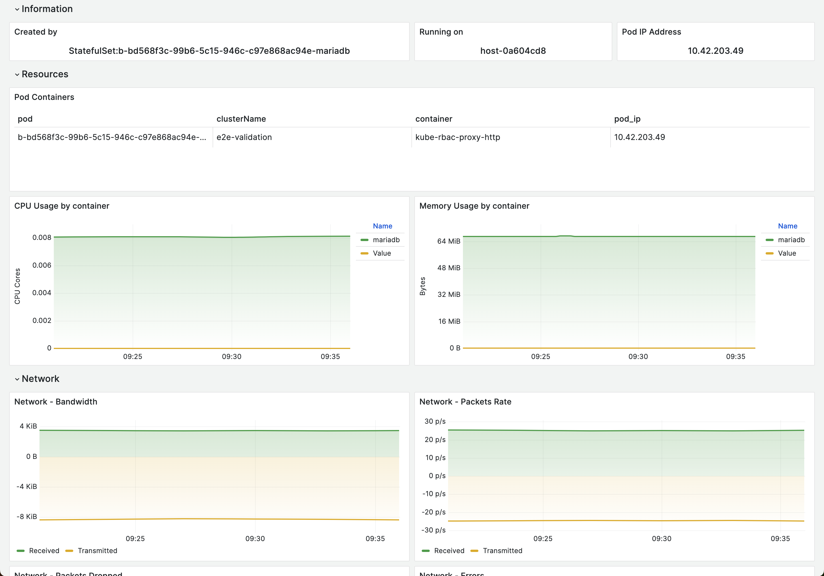
View Edge Node Pod details#

Edge Node Cluster Pod Telemetry

View Deployed Applications#

The Deployed Applications panel displays a list of the applications deployed to a host. This sections is split into applications that are deployed as containers, and applications that are deployed as virtual machines. Each application in the table can be clicked on to view further metrics and logs about that specific application.

If you drill down into an application, you can view additional metrics available about the container or virtual machine.

Deployed Container Applications#

Edge Node Container Application

Container Application Logs

Edge Node Container Application

Deployed Virtual Machine Applications#

Edge Node Virtual Machine Application

Application Logs and Telemetry#

By default, logs and metrics from within the applications deployed

as cloud native containers on an Edge Node are retrieved and shown in the Edge Node Cluster dashboard. The Virtual machine based applications do not provide this capability by default.

To enable logging and telemetry from VM based applications, the Edge Node provides endpoints for receiving logs and metrics. Therefore, the applications need to be configured accordingly by forwarding logs to fluent-bit-logging.observability.svc.cluster.local:22424 and metrics to telegraf.observability.svc.cluster.local:4317. When enabled, logs and metrics received from VM based applications in this way can be viewed in the Edge Node Cluster dashboard.