Capturing Logs#

Orchestrator Logs#

Orchestrator Logs are available in the observability-admin dashboards. To access these logs the user needs to be a member of either SRE-Admin-Group or Service-Admin-Group group.

From the Orchestrator Cluster dashboard, the logs can be accessed by clicking the Audit Logs button in the top right.

obsdashboard

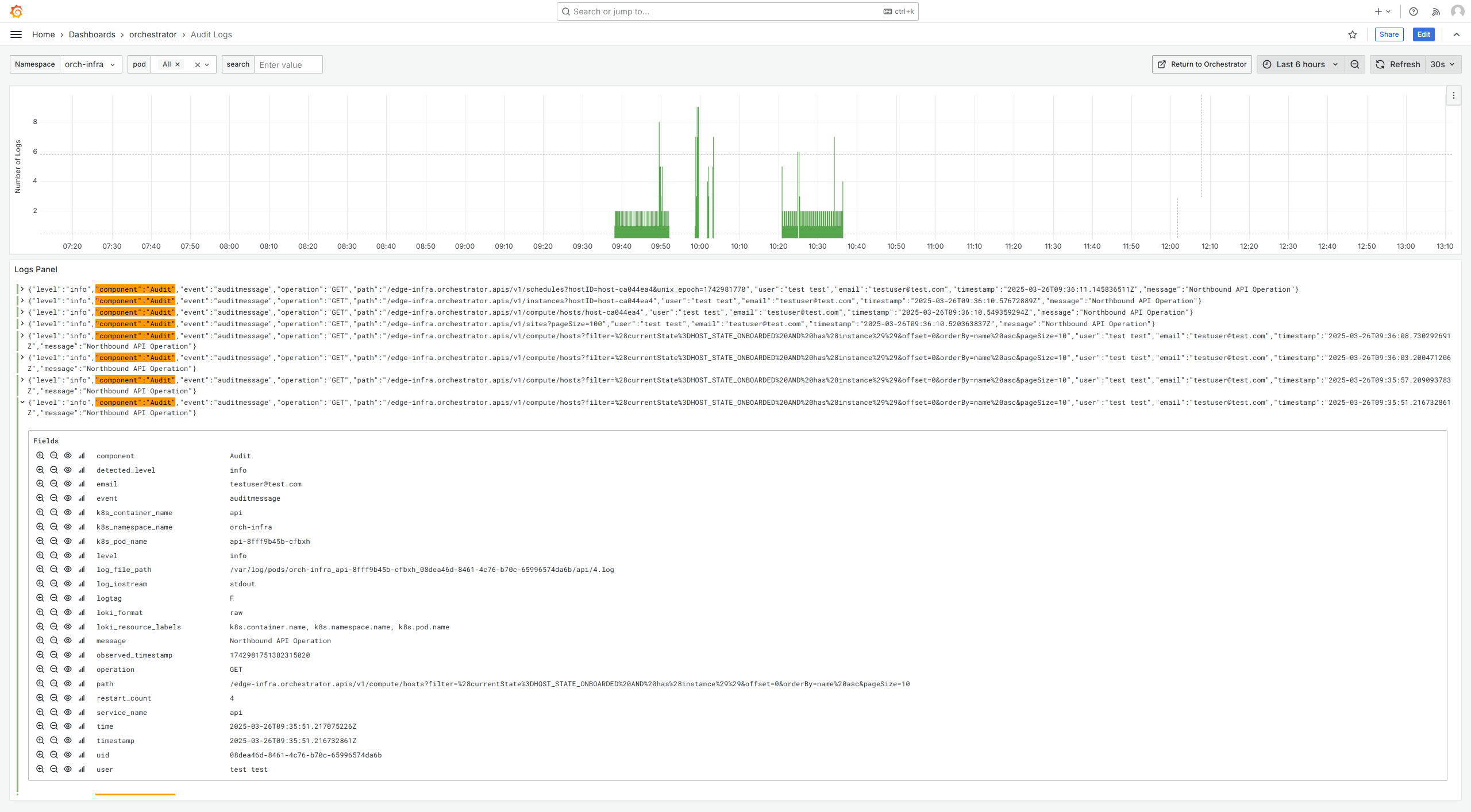
Audit Logs#

On Audit Logs dashboard you can filter service logs by namespace, pod, and search strings to narrow down the search.

audit_logs

Edge Node Logs#

To view the Edge Node Host Performance metrics, you have two navigation options:

  • From the Web UI: Click on “View Metrics” to access the relevant dashboard.

  • From the Main Grafana Page: Navigate to the main Grafana page available at https://observability-ui.<fqdn>. From there, you can access the dashboard by selecting Dashboards > orchestrator > Edge Node Host Performance.

From the Edge Node Host Performance dashboard, you can click the Logs button to choose a log type: Edge Node Agent Log Search, HealthCheck, Provisioning Logs, or System Logs.

en-logs

Pod Logs#

After selecting filters from the dropdowns above, the results will be displayed in the panels below. The number of logs panel indicates the frequency of the logs in the time period selected in the top right of the dashboard.

  • The logs panel shows the log lines found in the selected time period.

    pod-logs
  • Each log entry can be expanded to reveal more details.

    specific-en-logs

Agent Logs#

Agent logs are generated from the bare-metal agents running on the edge node.

agent-logs

The available agents are:

  • Cluster Agent

  • Hardware Agent

  • License Agent

  • Node Agent

  • OpenTelemetry Collector

  • Platform Update Agent

  • Platform Telemetry Agent

  • RKE Server

  • RKE System Agent

  • Caddy

  • Telegraf

  • Installer

  • Apt Install History Logs

  • INBM

  • INBM Dispatcher

  • INBM Configuration

  • INBM Diagnostic

  • INBM Telemetry

  • INBM Update Status

System Logs#

System logs contain system-level logs of the edge node There 3 types:

  • UFW

  • SysLog

  • Kernel

system-logs

Explore Feature#

The Explore tab allows for more in-depth searches.

In the explore window, you can select multiple label filters to drill down to exactly the log you are interested in.

For example, in the screenshot below, I am searching for the Host logs.

From the explore window, you can also download the logs returned by the query by pressing the Download button.

en-logs-details