Edge Manageability Framework Edge Orchestrator Cluster Dashboard#

Using the Edge Orchestrator Cluster Dashboard, you can view the general performance, system information, and track the connectivity and maintenance status of the Edge Manageability Framework.

Access Edge Orchestrator Cluster Dashboard#

To view the Edge Orchestrator Cluster dashboard, perform these steps:

  1. In the browser, navigate to https://observability-admin.<domain>

  2. Click Sign in with Keycloak-OAuth from the Grafana* dashboard interface. The Edge Orchestrator Cluster Dashboard appears.

Note

The access to the dashboard the user must belong to Service-Admin-Group, which grants these roles:

  • telemetry-client/viewer role allows for viewing the dashboard

  • telemetry-client/admin role allows for editing the dashboard

For additional details, see Edge Orchestrator Groups and Roles.

Grafana dashboard sign-in

General Performance and System Information#

The Home dashboard shows the metrics for general performance and system information of the Edge Orchestrator.

Edge Orchestrator cluster dashboard

Auditing via Logs#

To audit on operations performed through REST Northbound APIs, Edge Manageability Framework provide logs that include the path, operation request, response, errors, status, the user, and the email of the requester.

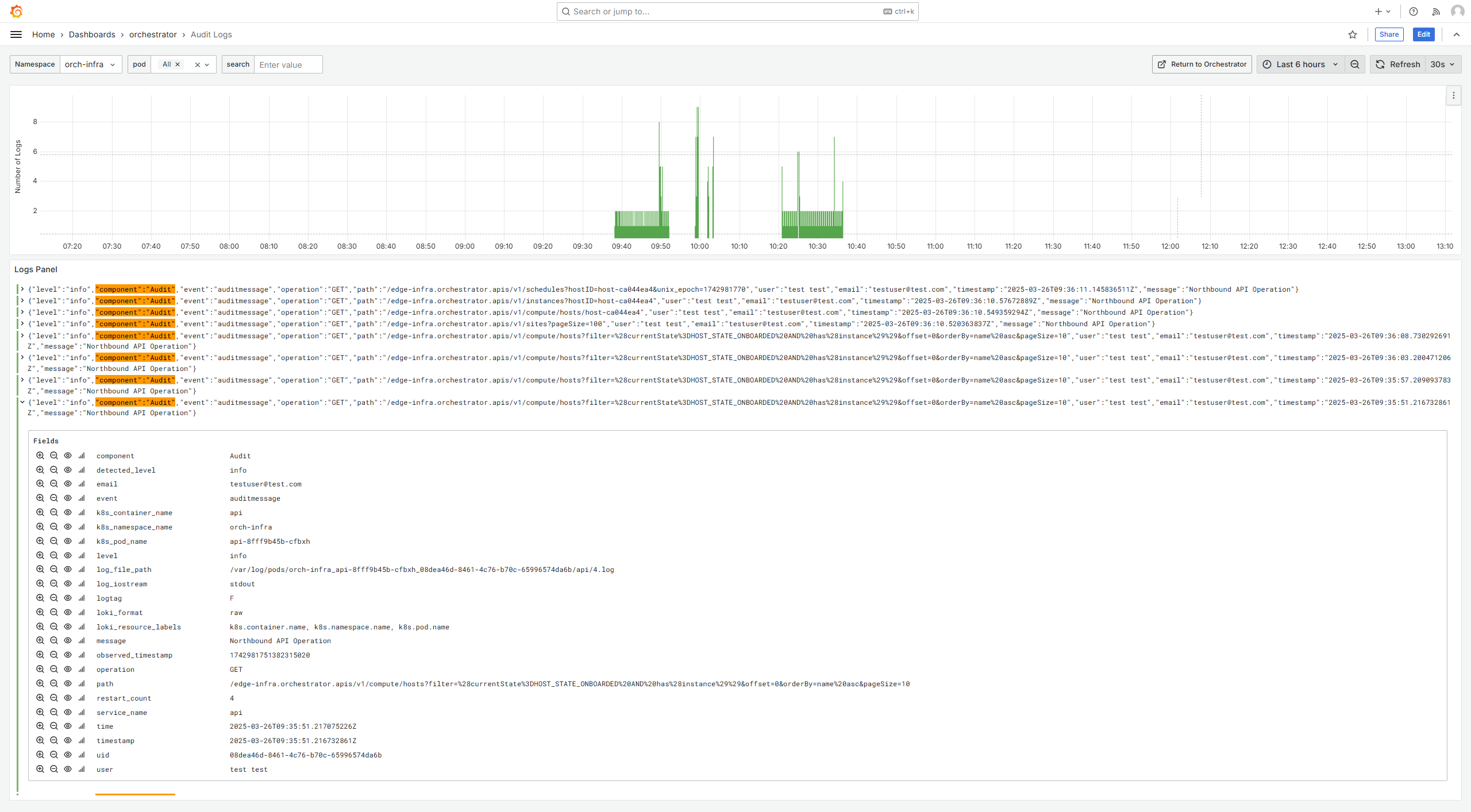
To visualize audit logs, from the Orchestrator section navigate to the Audit Logs dashboard:

Audit logs

A key/value pair .Str(“event”, “auditmessage”) is appended to each log message for ease of this Grafana dashboard filtering. You can perform additional filtering by using off-the-shelf Grafana tools.

The following is an example of the Audit Log for REST APIs calls:

{
  "level": "info",
  "component": "Audit",
  "event": "auditmessage",
  "operation": "POST",
  "path": "test",
  "user": "username",
  "email": "test_email",
  "timestamp": "2024-06-19T15:01:00.395963Z",
  "message": "Northbound API Operation"
}

Node Details#

When drilling down to a node, you can view details about all of the pods deployed to the node, as well as overall resource usage of the node:

Node details

You can click on a pod name to see details regarding the pod:

Pod details

From the Pod details dashboard, click Logs in the top right corner to see the pod’s logs:

Pod logs